本课时我们主要讲解深入浅出 GC 监控与调优。
在前面的课时中不止一次谈到了监控,但除了 GC Log,大多数都是一些“瞬时监控”工具,也就是看到的问题,基本是当前发生的。
你可能见过在地铁上抱着电脑处理故障的照片,由此可见,大部分程序员都是随身携带电脑的,它体现了两个问题:第一,自动化应急处理机制并不完善;第二,缺乏能够跟踪定位问题的工具,只能靠“苦力”去解决。
我们在前面第 11 课时中提到的一系列命令,就是一个被分解的典型脚本,这个脚本能够在问题发生的时候,自动触发并保存顺时态的现场。除了这些工具,我们还需要有一个与时间序列相关的监控系统。这就是监控工具的必要性。
我们来盘点一下对于问题的排查,现在都有哪些资源:
在实践课时中,我们也不止一次提到,优化和问题排查是一个综合的过程。故障相关信息越多越好,哪怕是同事不经意间透露的一次压测信息,都能够帮助你快速找到问题的根本。
本课时将以一个实际的监控解决方案,来看一下监控数据是怎么收集和分析的。使用的工具主要集中在 Telegraf、InfluxDB 和 Grafana 上,如果你在用其他的监控工具,思路也是类似的。
在前面的一些示例代码中,会看到如下的 JMX 代码片段:
static void memPrint() {
for (MemoryPoolMXBean memoryPoolMXBean : ManagementFactory.getMemoryPoolMXBeans()) {
System.out.println(memoryPoolMXBean.getName() +
" committed:" + memoryPoolMXBean.getUsage().getCommitted() +
" used:" + memoryPoolMXBean.getUsage().getUsed());
}
}
这就是 JMX 的作用。除了使用代码,通过 jmc 工具也可以简单地看一下它们的值(前面提到的 VisualVM 通过安装插件,也可以看到这些信息)。
新版本的 JDK 不再包含 jmc 这个工具,可点击这里自行下载。
如下图所示,可以看到一个 Java 进程的资源概览,包括内存、CPU、线程等。

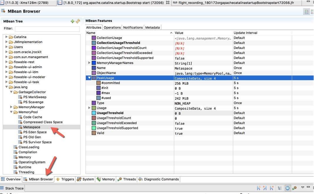
下图是切换到 MBean 选项卡之后的截图,可以看到图中展示的 Metaspace 详细信息。

jmc 还是一个性能分析平台,可以录制、收集正在运行的 Java 程序的诊断数据和概要分析数据,感兴趣的可以自行探索。但还是那句话,线上环境可能没有条件让我们使用一些图形化分析工具,相对比 Arthas 这样的命令行工具就比较吃香。
比如,下图就是一个典型的互联网架构图,真正的服务器可能是一群 docker 实例,如果自己的机器想要访问 JVM 的宿主机器,则需要配置一些复杂的安全策略和权限开通。图像化的工具在平常的工作中不是非常有用,而且,由于性能损耗和安全性的考虑,也不会让研发主动去通过 JMX 连接这些机器。
所以面试的时候如果你一直在提一些图形化工具,面试官只能无奈的笑笑,这个话题也无法进行下去了。

在必要的情况下,JMX 还可以通过加上一些参数,进行远程访问。
-Djava.rmi.server.hostname=127.0.0.1
-Dcom.sun.management.jmxremote
-Dcom.sun.management.jmxremote.port=14000
-Dcom.sun.management.jmxremote.ssl=false
-Dcom.sun.management.jmxremote.authenticate=false
无论是哪种方式,我们发现每个内存区域,都有四个值:init、used、committed 和 max,下图展示了它们之间的大小关系。

以堆内存大小来说:
如果在启动的时候,指定了 -Xmx = -Xms,也就是初始值和最大值是一样的,可以看到这四个值,只有 used 是变动的。
单独看这些 JMX 的瞬时监控值,是没有什么用的,需要使用程序收集起来并进行分析。
但是 JMX 的客户端 API 使用起来非常的不方便,Jolokia 就是一个将 JMX 转换成 HTTP 的适配器,方便了 JMX 的使用。

Jokokia 可以通过 jar 包和 agent 的方式启动,在一些框架中,比如 Spring Boot 中,很容易进行集成。
访问 http://start.spring.io,生成一个普通的 Spring Boot 项目。

直接在 pom 文件里加入 jolokia 的依赖。
<dependency>
<groupId>org.springframework.boot</groupId>
<artifactId>spring-boot-starter-actuator</artifactId>
</dependency>
<dependency>
<groupId>org.jolokia</groupId>
<artifactId>jolokia-core</artifactId>
</dependency>
在 application.yml 中简单地加入一点配置,就可以通过 HTTP 接口访问 JMX 的内容了。
management:
endpoints:
web:
exposure:
include: jolokia
你也可以直接下载仓库中的 monitor-demo 项目,启动后访问 8084 端口,即可获取 JMX 的 json 数据。访问链接 /demo 之后,会使用 guava 持续产生内存缓存。
接下来,我们将收集这个项目的 JMX 数据。

http://localhost:8084/actuator/jolokia/list
附上仓库地址:https://gitee.com/xjjdog/jvm-lagou-res。
我们先简单看一下 JVM 监控的整体架构图:

JVM 的各种内存信息,会通过 JMX 接口进行暴露;Jolokia 组件负责把 JMX 信息翻译成容易读取的 HTTP 请求。
telegraf 组件作为一个通用的监控 agent,和 JVM 进程部署在同一台机器上,通过访问转化后的 HTTP 接口,以固定的频率拉取监控信息;然后把这些信息存放到 influxdb 时序数据库中;最后,通过高颜值的 Grafana 展示组件,设计 JVM 监控图表。
整个监控组件是可以热拔插的,并不会影响原有服务。监控部分也是可以复用的,比如 telegraf 就可以很容易的进行操作系统监控。
influxdb 是一个性能和压缩比非常高的时序数据库,在中小型公司非常流行,点击这里可获取 influxdb。
在 CentOS 环境中,可以使用下面的命令下载。
wget -c https://dl.influxdata.com/influxdb/releases/influxdb-1.7.9_linux_amd64.tar.gz
tar xvfz influxdb-1.7.9_linux_amd64.tar.gz
解压后,然后使用 nohup 进行启动。
nohup ./influxd &
InfluxDB 将在 8086 端口进行监听。
Telegraf 是一个监控数据收集工具,支持非常丰富的监控类型,其中就包含内置的 Jolokia 收集器。
接下来,下载并安装 Telegraf:
wget -c https://dl.influxdata.com/telegraf/releases/telegraf-1.13.1-1.x86_64.rpm
sudo yum localinstall telegraf-1.13.1-1.x86_64.rpm
Telegraf 通过 jolokia 配置收集数据相对简单,比如下面就是收集堆内存使用状况的一段配置。
[[inputs.jolokia2_agent.metric]]
name = "jvm"
field_prefix = "Memory_"
mbean = "java.lang:type=Memory"
paths = ["HeapMemoryUsage", "NonHeapMemoryUsage", "ObjectPendingFinalizationCount"]
设计这个配置文件的主要难点在于对 JVM 各个内存分区的理解。由于配置文件比较长,可以参考仓库中的 jvm.conf 和 sys.conf,你可以把这两个文件,复制到 /etc/telegraf/telegraf.d/ 目录下面,然后执行 systemctl restart telegraf 重启 telegraf。
grafana 是一个颜值非常高的监控展示组件,支持非常多的数据源类型,对 influxdb 的集成度也比较高,可通过以下地址进行下载:https://grafana.com/grafana/download
wget -c https://dl.grafana.com/oss/release/grafana-6.5.3.linux-amd64.tar.gz
tar -zxvf grafana-6.5.3.linux-amd64.tar.gz
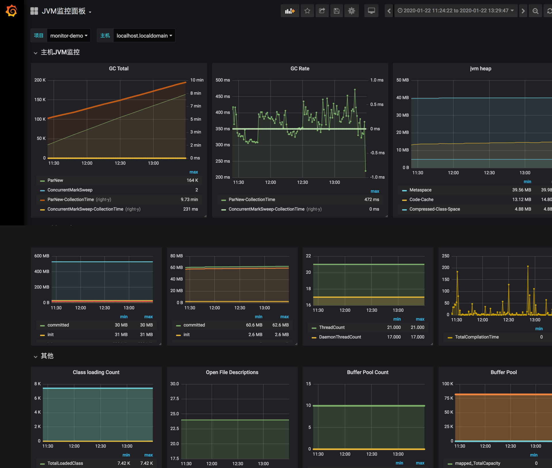
下面是我已经做好的一张针对于 CMS 垃圾回收器的监控图,你可以导入 grafana-jvm-influxdb.json 文件进行测试。

在导入之前,还需要创建一个数据源,选择 influxdb,填入 db 的地址即可。

把我们的 Spring Boot 项目打包(见仓库),然后上传到服务器上去执行。
打包方式:
mvn package -Dmaven.tesk.skip=true
执行方式(自行替换日志方面配置):
mkdir /tmp/logs
nohup java -XX:+UseConcMarkSweepGC -Xmx512M -Xms512M -Djava.rmi.server.hos
tname=192.168.99.101 -Dcom.sun.management.jmxremote -Dcom.sun.management.jmx
remote.port=14000 -Dcom.sun.management.jmxremote.ssl=false -Dcom.sun.manage
ment.jmxremote.authenticate=false -verbose:gc -XX:+PrintGCDetails -XX:+PrintG
CDateStamps -XX:+PrintGCApplicationStoppedTime -XX:+PrintTenuringDistributio
n -Xloggc:/tmp/logs/gc_%p.log -XX:+HeapDumpOnOutOfMemoryError -XX:HeapDumpPat
h=/tmp/logs -XX:ErrorFile=/tmp/logs/hs_error_pid%p.log -XX:-OmitStackTraceInF
astThrow -jar monitor-demo-0.0.1-SNAPSHOT.jar 2>&1 &
请将 IP 地址改成自己服务器的实际 IP 地址,这样就可以使用 jmc 或者 VisualVM 等工具进行连接了。
确保 Telegraf、InfluxDB、Grafana 已经启动,这样,Java 进程的 JVM 相关数据,将会以 10 秒一次的频率进行收集,我们可以选择 Grafana 的时间轴,来查看实时的或者历史的监控曲线。
这类监控信息,可以保存长达 1 ~ 2 年,也就是说非常久远的问题,也依然能够被追溯到。如果你想要对 JVM 尽可能地进行调优,就要时刻关注这些监控图。
举一个例子:我们发现有一个线上服务,运行一段时间以后,CPU 升高、程序执行变慢,登录相应的服务器进行分析,发现 C2 编译线程一直处在高耗 CPU 的情况。
但是我们无法解决这个问题,一度以为是 JVM 的 Bug。
通过分析 CPU 的监控图和 JVM 每个内存分区的曲线,发现 CodeCache 相应的曲线,在增加到 32MB 之后,就变成了一条直线,同时 CPU 的使用也开始增加。
通过检查启动参数和其他配置,最终发现一个开发环境的 JVM 参数被一位想要练手的同学给修改了,他本意是想要通过参数 “-XX:ReservedCodeCacheSize” 来限制 CodeCache 的大小,这个参数被误推送到了线上环境。
JVM 通过 JIT 编译器来增加程序的执行效率,JIT 编译后的代码,都会放在 CodeCache 里。如果这个空间不足,JIT 则无法继续编译,编译执行会变成解释执行,性能会降低一个数量级。同时,JIT 编译器会一直尝试去优化代码,造成了 CPU 的占用上升。
由于我们收集了这些分区的监控信息,所以很容易就发现了问题的相关性,这些判断也会反向支持我们的分析,而不仅仅是靠猜测。
本课时简要介绍了基于 JMX 的 JVM 监控,并了解了一系列观测这些数据的工具。但通常,使用 JMX 的 API 还是稍显复杂一些,Jolokia 可以把这些信息转化成 HTTP 的 json 信息。
还介绍了一个可用的监控体系,来收集这些暴露的数据,这也是有点规模的公司采用的正统思路。收集的一些 GC 数据,和前面介绍的 GC 日志是有一些重合的,但我们的监控更突出的是实时性,以及追踪一些可能比较久远的问题数据。
附录:代码清单
© 2019 - 2023 Liangliang Lee. Powered by gin and hexo-theme-book.